Monitor, diagnose and manage every HVAC unit across every site. From your phone, your desk, or anywhere with Wi-Fi.
Stop juggling spreadsheets, guessing what's wrong, and driving to site for no reason.
See exactly how much power each unit draws. Track solar, battery and grid usage in one place.
Learn more →Track set points, score unit health, compare efficiency, and spot problems on heatmaps.
Learn more →Turn units on or off, set schedules, create rules, and let weather triggers do the rest.
Learn more →Build your own dashboard. See live floorplans, comfort levels and auto-generated reports.
Learn more →Manage every building from one screen. Get alerts from any site, anywhere.
Learn more →Per-unit health scores and component-level diagnostics. Spot failing units before they fail.
Learn more →One dashboard showing HVAC power, solar generation, battery storage and grid import. All live.
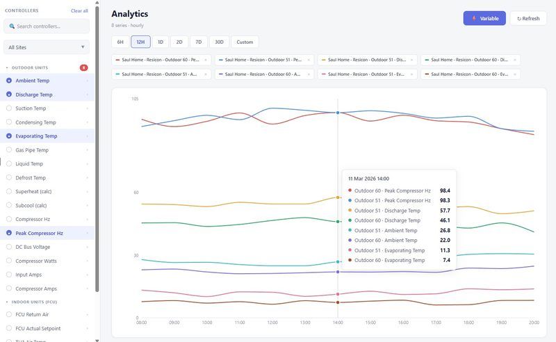
Monitor pressure and temperature on every unit. Know what needs fixing before it breaks.




















Technical guides, compliance deep-dives, and industry analysis — written for the people who keep buildings running.
Book a free demo. We'll show you your building, not a slide deck.